產品
數字化運維平臺基石
開放敏捷的流程管理方式
連接云與業務的數字化管道
構建企業IT可觀測中心
跨系統編排調度自動化
IT數字化 “駕駛艙”
DevOps領域的國產先鋒
企業級研發協同管理平臺
高性能/強管控/國產化流水線
與騰訊共研的國產制品庫
測試綜合管理平臺
軟件研發的管理抓手
流程和工程端到端的深度融合
安全可信的企業級代碼管理平臺
訂閱制一體化運維平臺
高性價比,即插即用的企業級IT運維設備
研運一體化體系Pass開發框架
高效提升企業研運效能的研運一體化產品
解決方案
銀行業整體運維體系建設
夯實業務系統運行保障能力
政府全局IT資源接入與運維管理
支撐國央企全局IT資源接入與運維管理
構建一個面向應用的 SRE 服務能力
實現信創改造過程的業務連續性保障
實現面向核心業務系統降低故障影響的管理目標
新一代ITOM體系解決方案
構建統一權威數據源
構建企業IT服務管理體系
一站式全方位監控方案
企業一站式日志管理與分析
驅動企業業務云化發展
運維組織轉型輔助業務創新
一站式IT數據分析與治理
實現應用平穩高效上線
最佳應急災備管理實踐
以服務的形式提供價值
硬件配套一站式運維軟件
一站式DevOps解決方案
為金融客戶提升數字業務創新能力
助力傳統企業逐步平穩地實現敏捷轉型
平臺化工程助力車企實現IT數字化轉型
一站式BizDevOps工藝體系
一站式DevOps工藝體系
企業級軟件研發質量方案
企業級DevOps資產管理工藝體系
權威軟件研發效能度量指標體系
高效整合軟件研發業務價值流
WeOps訂閱
運維服務
客戶案例
資源中心
嘉為專業文檔下載中心
點擊了解嘉為最新線上線下活動
點擊視頻了解我們的產品和服務
承載嘉為20多年研運經驗
嘉為關注客戶的長期收益
了解我們的全生命周期服務流程
生態合作
了解認證體系&查詢下載證書
關于嘉為
研運至簡,創新無限
深耕信創領域,屢獲行業認可
嘉為&行業最新動態
與嘉為專業團隊取得聯系
/
WeOps一體化運維平臺
專注保障業務連續性的一體化運維平臺,提供訂閱制服務!以核心數據資產和業務為中心視角,為用戶提供統一的運維服務門戶,快速建設運維管理體系,全面提升運維管理水平,幫助用戶充分發揮核心數據資產效能,保障業務穩健運行。WeOps平臺提供 1-3 年靈活訂閱服務方案。
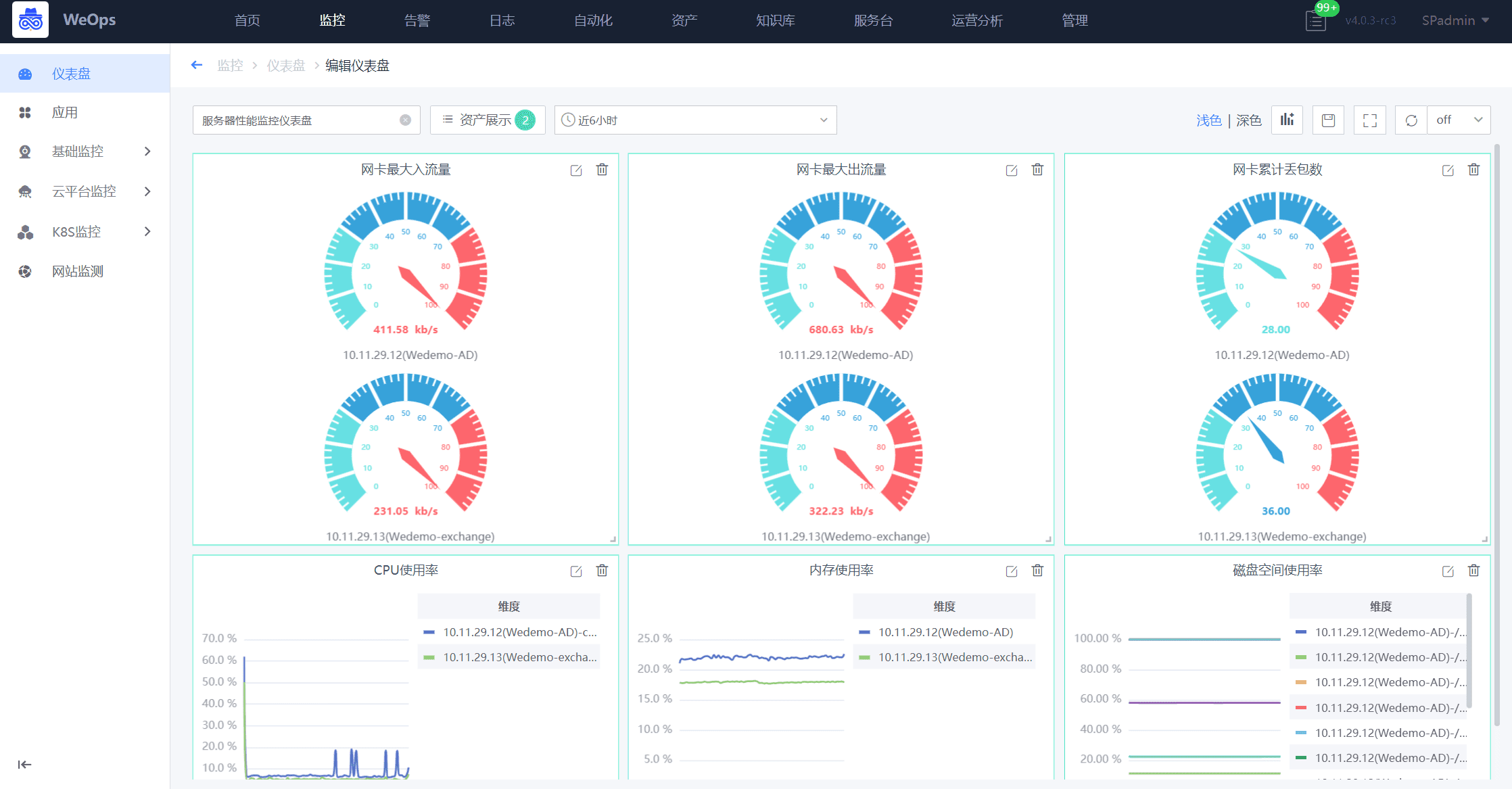
功能總覽圖:
以藍鯨Paas平臺為底座,構建:資產管理、日志管理、監控告警、應用性能管理、自動化、運營可視化、IT運維服務、知識管理八大功能模塊。
解決IT資產混亂、日志存儲不合規、被動救火、故障根因定位難、人肉運維效率低,運維結果難體現、服務價值難量化、運維知識難沉淀等諸多運維難題。幫助IT專業人士全方位提升運維管理水平,保障業務穩健運行。
采用Agent-Proxy-Server模式,輕松實現企業跨云、跨網絡的管理訴求,Agent啟動內存僅需20M,資源消耗小,對業務系統不會產生任何影響。
國產化+容器+傳統架構的軟硬件全棧適配,統一管理。
騰訊每年3億重金打造+超10年持續迭代+支撐30W節點運維實踐+300+高階研發團隊+公司營收的30%作為研發費用,穩定可靠,與時俱進。
輕量化,支持單機部署,20+年專家經驗沉淀+10萬用戶的市場驗證,內置場景,一鍵啟用。
訂閱模式+產品能力+專屬服務團隊,賦能客戶真正把產品用起來。
按需購買功能模塊,靈活調整采買規劃,降低試錯成本。
銀聯商務股份有限公司是首批獲得人民銀行頒發《中華人民共和國支付業務許可證》的支付機構,經過20多年的精耕細作,取得了國內收單機構第一、亞太地區第二的排名以及46.3%的市場份額的不俗的業績,作為銀聯商務子公司的北京銀聯商務有限公司(以下簡稱“北京銀聯商務”)正加快推進各項數字基礎設施建設,不斷夯實“科技銀商”基座,為客戶的發展助力,也為實體經濟注入支付與科技的動能
隨著業務的迅速發展,羊城晚報IT系統架構愈加復雜,IT設備的數量和種類也在與日俱增。如何及時發現故障,預防故障,從而縮短故障恢復時間,降低故障發生率,對保障IT系統的可靠性與高可用性至關重要,羊城晚報計劃建設一體化運維平臺,為社內構建IT資源的集中監控、統一告警和故障自動化處置等能力,支撐核心業務穩健運行。
中遠海運特種運輸股份有限公司(簡稱:中遠海運特運),隸屬于中國遠洋海運集團,主營特種船運輸及相關業務,致力于打造世界一流的特種船隊。目前擁有規模和綜合實力居世界前列的特種運輸船隊,經營管理各類型船舶100多艘300多萬載重噸。覆蓋近百個國家和地區、200多個港口的全球服務網絡......
港華集團為香港中華煤氣在內地投資及營運管理的業務組合,自1994年進入內地以來持續深耕燃氣市場,業務覆蓋天然氣上、中、下游,目前在24個省、自治區及直轄市經營逾300個燃氣項目,服務客戶逾4000萬戶......
近年來,面對全球新冠疫情危機以及嚴峻復雜的國內外環境,傳統鋁型材制造業遭遇到了嚴峻挑戰,但是作為南海區制造業頭部企業,堅美鋁業積極響應《廣東省佛山市落實推動制造業數字化智能化轉型發展》的政策號召,攻堅克難,加大對升級建設自動化生產基地的投入,擴大產能,保持企業良好的增長勢頭。
創立于1929年的周大福,是全球著名的珠寶集團,零售網絡遍及中國、日本、韓國、東南亞與美國。嘉為藍鯨WeOps平臺上線后,除了主機監控,監控范圍增加了操作系統、數據庫、中間件、虛擬化、云平臺、基礎應用等維度,運維人員可以主動針對影響業務的關鍵指標設置發現和解決問題的流程。
下載
及時、準確、智能全面掌握應用和資源健康狀態!
告警事件全生命周期統一閉環管理!
開放敏捷的流程管理方式助您打通IT運維的任督二脈!
聯系我們查看資料,或申請DEMO演示,可以幫助您更加快速地了解該產品。
還沒有賬號?立即注冊
我已閱讀并同意《嘉為藍鯨服務條款》
已有賬號? 立即登錄
向182****3483發送一條驗證碼以驗證您的身份
微信掃碼登錄
免費申請演示
聯系我們
服務熱線:
QQ咨詢:
在線溝通:
申請演示
請登錄后在查看!